100% EU-Hosted. Zero US Dependency.​

 Published: 04/02 2026

100% EU-Hosted. Zero US Dependency.

At CC Interactive, we handle all data, systems, and infrastructure entirely within the European Union. We deliberately avoid US-based cloud providers, platforms, and technical dependencies, ensuring that no data is subject to US legislation or transferred outside the EU.

By keeping everything inside the EU, we provide clear legal certainty, strong data protection, and full control over how data is stored and processed. This approach allows us to operate in full alignment with GDPR and EU regulations, while offering our clients a secure, independent, and future-proof digital foundation.

A New Solution for Data Insights

With Smartboard, CC-Interactive delivers a secure, EU-hosted platform designed to give organizations full visibility and control over their digital operations. Smartboard brings data, insights, and management tools together in one intuitive interface, making it easier to monitor performance, make informed decisions, and act quickly.

Built and operated entirely within the European Union, Smartboard is designed with security and compliance at its core. There are no US-based services or hidden dependencies, ensuring that all data remains under EU jurisdiction. The result is a powerful, flexible solution that combines simplicity, transparency, and independence – without compromising on security or control.

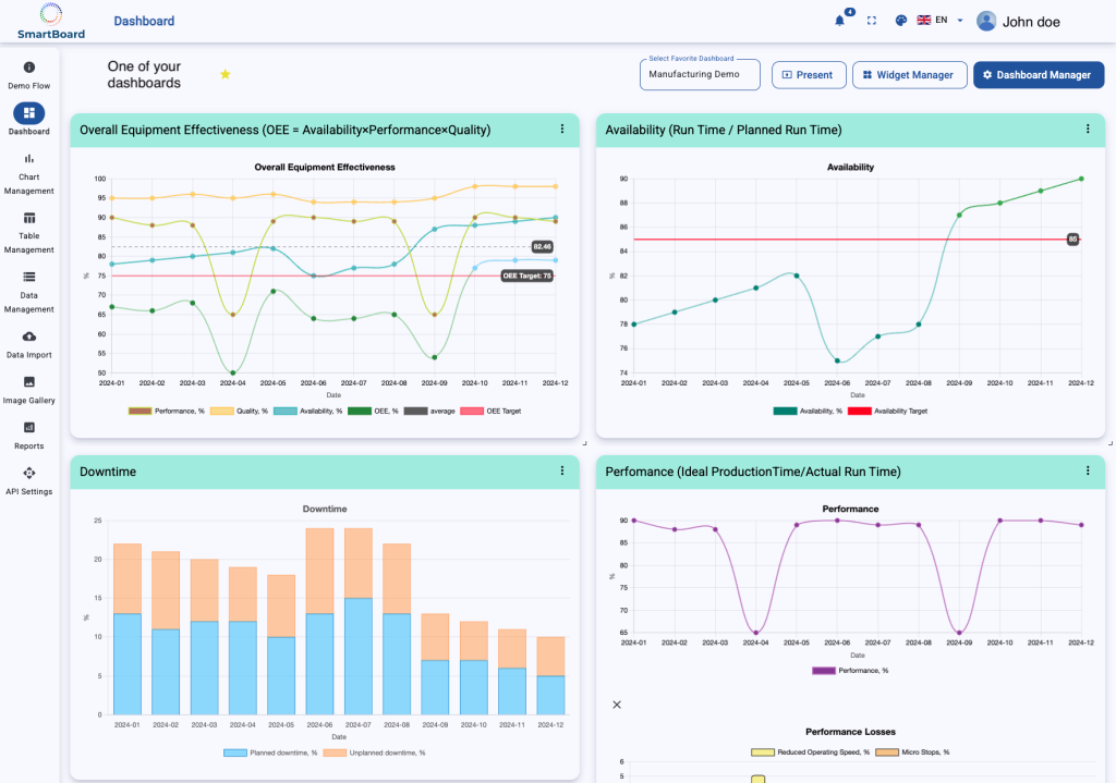
Below is an example of a Smartboard dashboard, showcasing how data, insights, and performance metrics are brought together in one clear and intuitive view.