Sustainability data is chaotic - regulations aren’t.
For most companies, ESG reporting has become one of the most time-consuming and frustrating tasks of modern business. Data is scattered across Excel files, emails, departments, suppliers, and external systems – often incomplete, inconsistent, or manually updated. At the same time, regulations such as CSRD, EU Taxonomy, SFDR and GHG Protocol demand structured data, traceability, documented methodologies, and timely reporting.
Manual ESG reporting leads to:
- Time-consuming data collection from multiple systems and people
- Human errors and missing documentation
- Difficulty meeting regulatory deadlines and audits
- Poor visibility into ESG performance and climate targets in real time
Companies don’t struggle because they lack ESG ambitions – they struggle because they lack an efficient, automated, and intelligent way to manage ESG data.
Our Solution - Automated. Intelligent. Audit-Ready.
ESG SmartBoard is an AI-enabled platform built from years of customer feedback and real ESG reporting experience.
It automates the entire ESG data process – from collection to reporting – and ensures full compliance with both current and future sustainability regulations.
By combining advanced automation, AI-driven data management, and deep ESG domain expertise, ESG SmartBoard turns complex sustainability reporting into a simple, structured, and auditable process.
The platform connects seamlessly with internal systems, suppliers, and public data sources to deliver a single, trusted foundation for ESG data – ensuring transparency, accuracy, and efficiency across the organization.
How it works
The system automatically collects data through RPA and API integrations from internal systems, spreadsheets, suppliers, IoT devices, and public sources. Once gathered, data is cleaned, validated, and structured by AI into precise ESG metrics and CO₂ calculations.
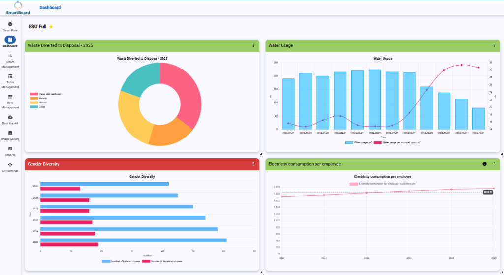
Interactive dashboards provide real-time insight into emissions, energy use, waste, social metrics, and governance indicators. Reports for CSRD, EU Taxonomy, management, and investors are generated automatically – complete with full audit trails, documentation, and version control.
It’s a dynamic ESG management platform that enables continuous monitoring, improvement, and alignment with evolving regulatory frameworks.
Why It Matters - Real Impact, Not Just Reporting
With ESG SmartBoard, companies go from compliance struggle to strategic advantage. The soloution transforms sustainability management from a reporting obligation into a data-driven, value-creating process that strengthens governance, builds investor trust, and drives competitive advantage.
- 80% less manual work - no more Excel chaos or email chasing
- Full compliance & audit-ready documentation - CSRD, EU Taxonomy, GRI, CDP and more
- Real-time ESG performance tracking - CO₂ emissions, waste, diversity, energy usage, governance metrics
- AI-generated insights and forecasts - identify deviations, predict trends, explain ESG results automatically
- Lower costs & faster reporting - standardized components make implementation cost-effective and scalable
- Better decisions -ESG becomes part of strategy, not a yearly reporting deadline